Instrumentation and Control Design provides necessary documentation to entirely define all aspects of process control, with a goal to produce optimal, robust, reliable, safe and stable system.
An instrumentation and control system design precisely defines equipment to be used, as well as system functional description through the control strategies. Control system design is covered through:
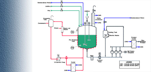
- Process and Instrumentation Diagrams (P&ID)
- Instrumentation Loop Diagrams
- Instrumentation Details
- Instrumentation Specifications, which list all control system
and equipment properties, and is used as a reference
throughout the instrumentation and control system design
A variety of Instrumentation and Control (I&C) design tasks can be provided:
- I&C Systems
- PLC Programming
- Supervisory Control and Data Acquisition (SCADA) Systems
- Fire Alarm and Security Systems
- Testing, and Start-Ups
Design of a control panel refers to specification of the control architecture, instrumentation and devices most appropriate for the designed application. It includes:
- Control panel layout and construction drawings
- Itemized bill of materials
- Electrical schematics
- Wring diagrams
- Programming Documentation
- Commissioning and Validation Documentation
- Operation and Training Manuals
- As-built documentation
- Service Reports
ADS Engineering holds a UL license for Control Panel production.
North Springs Improvement District - Water Treatment Plant Improvements Reverse Osmosis
North Springs Improvement District - Booster Pump Station Chemical Feed System Improvements
North Springs Improvement District - Stormwater Pump Station
North Lee County - Water Treatment Plant Expansion

  English
  Español